-
Notifications
You must be signed in to change notification settings - Fork 740
Closed
Labels
bugSomething isn't workingSomething isn't workingbyronRequired for a Byron mainnet: replace the old core nodes with cardano-node.Required for a Byron mainnet: replace the old core nodes with cardano-node.priority highissues/PRs that MUST be addressed. The release can't happen without this;issues/PRs that MUST be addressed. The release can't happen without this;
Milestone
Description
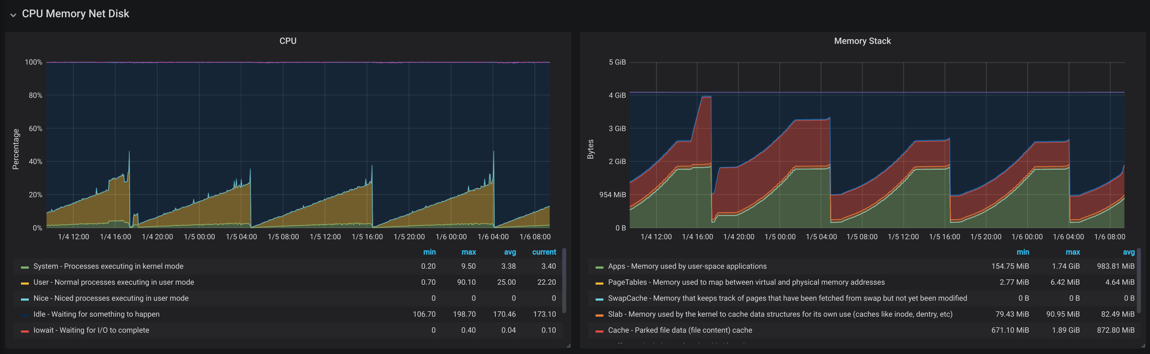
Cardano node 1.3.0 is observed to consume increasing amounts of memory and CPU over time until the process OOMs. The following figure illustrates the typical observation:
This is observed on all chains tested. The problem is observed when using the following flags (other combinations may also result in the issue):
--tracing-verbosity-normal --trace-block-fetch-decisions --trace-chain-db --trace-mempool --trace-forge +RTS -N2 -A10m -qg -qb -M3G -RTS
The following figure illustrates the heap profile from one example, where STACK
is increasing with time:
With profiling and the -xc
option, the following two logging-related exception traces are observed in the console:
*** Exception (reporting due to +RTS -xc): (IND_STATIC), stack trace:
Cardano.BM.Counters.Linux.readProcNet,
called from Cardano.BM.Counters.Linux.takeMeasurements.selectors,
called from Cardano.BM.Counters.Linux.takeMeasurements.\,
called from Cardano.BM.Counters.Linux.takeMeasurements,
called from Cardano.BM.Counters.Linux.readCounters,
called from Control.Concurrent.Async.asyncUsing.\.\,
called from Control.Concurrent.Async.asyncUsing.\,
called from Control.Concurrent.Async.asyncUsing,
called from Control.Concurrent.Async.async,
called from Cardano.Config.Logging.startCapturingMetrics,
called from Cardano.Config.Logging.loggingCardanoFeatureInit,
called from Cardano.Config.Logging.createLoggingFeature,
called from Main.initializeAllFeatures,
called from Cardano.Common.TopHandler.toplevelExceptionHandler,
called from Main.main
*** Exception (reporting due to +RTS -xc): (THUNK_STATIC), stack trace:
Control.Concurrent.Async.Timer.Internal.timerLoop.readCmd,
called from Control.Concurrent.Async.Timer.Internal.timerLoop,
called from Control.Concurrent.Async.withAsyncUsing.\.\,
called from Control.Concurrent.Async.withAsyncUsing.\,
called from Control.Concurrent.Async.withAsyncUsing,
called from Control.Concurrent.Async.withAsync,
called from UnliftIO.Internals.Async.withAsync.\,
called from Control.Monad.IO.Unlift.withRunInIO,
called from UnliftIO.Internals.Async.withAsync,
called from Control.Concurrent.Async.Timer.Internal.withAsyncTimer,
called from Cardano.BM.Data.MessageCounter.sendAndResetAfter,
called from Control.Concurrent.Async.asyncUsing.\.\,
called from Control.Concurrent.Async.asyncUsing.\,
called from Control.Concurrent.Async.asyncUsing,
called from Control.Concurrent.Async.async,
called from Cardano.BM.Backend.Monitoring.spawnDispatcher,
called from Cardano.BM.Backend.Monitoring.realizefrom,
called from Cardano.BM.Backend.Monitoring.plugin,
called from Cardano.Config.Logging.loggingCardanoFeatureInit,
called from Cardano.Config.Logging.createLoggingFeature,
called from Main.initializeAllFeatures,
called from Cardano.Common.TopHandler.toplevelExceptionHandler,
called from Main.main
When the logging module is disabled from cardano node using the TurnOnLogging = false
flag or through direct code change, the leak does not appear.
Metadata
Metadata
Assignees
Labels
bugSomething isn't workingSomething isn't workingbyronRequired for a Byron mainnet: replace the old core nodes with cardano-node.Required for a Byron mainnet: replace the old core nodes with cardano-node.priority highissues/PRs that MUST be addressed. The release can't happen without this;issues/PRs that MUST be addressed. The release can't happen without this;